|
|
|
|
|
合同会社東雲研究所(本社:北海道札幌市、代表社員:不破 崇行)は、教育支援クラウドサービス「Shinonome Education Cloud」の新機能として、ラーニングアナリティクス基盤「かんたんLRS」を2026年2月26日より提供開始いたします。 |
|
「かんたんLRS」は、xAPI仕様の策定元であるADL(Advanced Distributed Learning)が公開するLRS Conformance Test Suite 全1,435項目に合格した、xAPI完全準拠のLRS(Learning Record Store)です。 |
|
Moodle等のオープンソースLMSをはじめとする複数の学習管理システムから学習行動データを自動収集し、対話型AIアシストによるグラフ自動生成・リスク予測・成績予測を行う統合ラーニングアナリティクス基盤として提供します。 |
|
|
|
開発の背景 |
|
|
|
教育DXの進展とともに、学習データの収集・活用が教育機関に求められています。しかし、現場からは以下のような声が絶えません。 |
|
・とりあえず無償のLRSは入れたけど、「本当にほしいデータが取れない」 |
|
・離脱リスクが高い学生を特定することが出来ない |
|
・どのようなパラメータを使えば、ほしいグラフが取れるのか分からない |
|
・複数のLMSを使用しているが、データがバラバラで分析しにくい |
|
|
|
「かんたんLRS」は、これらの課題に対し、国際標準xAPIに完全準拠したデータ基盤と、AIによるリスク早期検知を低コスト・かんたん操作で提供します。 |
|
|
|
かんたんLRSの特長 |
|
|
|
作りたいグラフをAIに話しかけるだけで自動生成 |
|
|
|
従来のLRSはダッシュボード・グラフ作成機能を備えながらも「欲しいグラフが作れない」「設定が面倒」という声が多くありました。 |
|
「かんたんLRS」では「学習者のエンゲージパターンを分析してください」と自然言語で入力するだけで、集計・グラフ生成・要注意学生の抽出・改善アクション提案までをAIが自動実行。専門的な分析スキルは一切不要です。 |
|
|
|
|
|
|
AI「Nano」に、ほしいグラフを日本語で伝えるだけで、自動集計してくれます |
|
|
|
|
|
|
|
|
「全体俯瞰」と「個人注視」の両方に対応 |
|
|
|
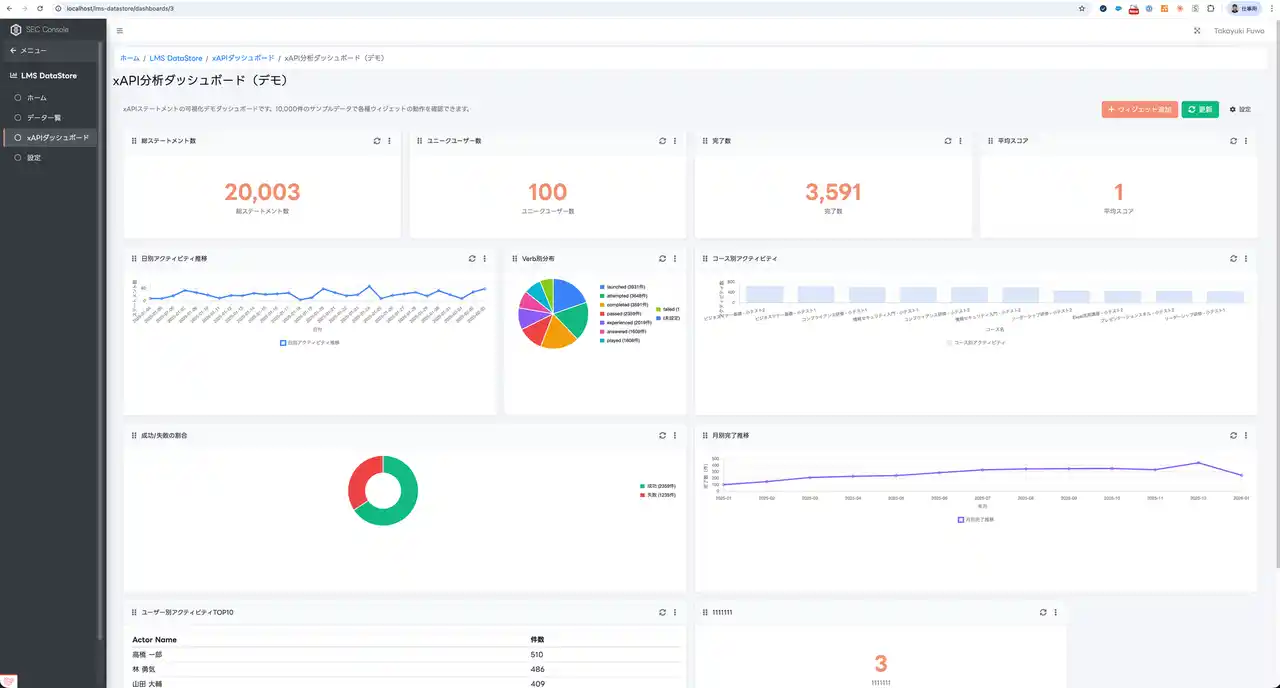
クラス単位のダッシュボードによる俯瞰と、受講者個別の詳細情報確認の両方をシームレスに行えます。出席・課題提出状況・最終アクセス・活動頻度・試行回数など、指導・面談に必要なデータをリアルタイムで把握できます。 |
|
|
|
|
|
|
ダッシュボード機能 |
|
|
|
|
|
|
|
受講者別情報表示機能 |
|
|
|
|
ADL適合テスト100%合格。xAPI完全準拠のLRS |
|
|
|
「かんたんLRS」は、ADLが公開するLRS Conformance Test Suiteの全1,435テスト項目に合格(2026年2月時点、弊社環境にて実施)。最新のxAPI 2.0(IEEE 9274.1.1-2023)にも対応しており、特定のLMSに依存せず、複数のLMS・外部ツール・動画視聴履歴などの学習データを一元管理できます。 |
|
|
|
データの「表示」から「予測」へ。AIによるリスク検知と成績予測 |
|
|
|
|
|
|
|
従来のLRSはデータの表示が主な機能でした。 |
|
「かんたんLRS」では、自社開発モデル "Nano" および公開モデルによるアンサンブル実装AIが各種リスク予兆を検知。受講者ごとの成績予測・早期離脱リスクの可視化により、タイムリーな個別支援を実現します。 |
|
|
|
IR・認証評価対応を支援するレポート機能 |
|
|
|
認証評価・内部質保証(IR)に必要な学修成果データを標準フォーマット(PNG/CSV)で自動集計・出力。同意管理・監査ログにも対応しており、属人的な運用から持続可能なデータ基盤への移行を支援します。 |
|
|
|
提供概要 |
|
|
|
サービス名:かんたんLRS |
|
提供開始日:2026年2月26日 |
|
動作環境:Webブラウザ(Chrome / Firefox / Safari / Edge) |
|
詳細・お申し込み:https://www.shinonome.cloud/easylrs
|
|
|
|
用語・注釈 |
|
|
|
ADL(Advanced Distributed Learning): 米国国防総省が設立した学習技術の標準化推進組織。xAPI仕様の策定・管理を行い、教育データの相互運用性に関する国際標準を提供しています。 |
|
|
|
xAPI(Experience API): ADLが策定した学習データの国際標準規格。学習者の行動を「誰が・何を・どうした」という統一形式で記録します。最新版xAPI 2.0はIEEE標準(IEEE 9274.1.1-2023)として正式承認されています。 |
|
|
|
LRS Conformance Test Suite: ADLがGitHub上で公開する公式テストプログラム(https://github.com/adlnet/lrs-conformance-test-suite)。Statement の保存・取得・Document API・データバリデーションなど全1,435項目で構成されます。 |
|
|
|
LRS(Learning Record Store): xAPI仕様に基づく学習記録の保存・管理システム。LMSや学習ツールから送信されるxAPIステートメントを受信・蓄積し、分析基盤として機能します。 |
|
|
|
※ 本システムのAI(Nano)は100%の正解を保証する仕組みではありません。最終的な判断は利用者様が行います。 |
|
※ LRS Conformance Test Suiteは弊社環境にて実施。 |
|
|
|
Shinonome Education Cloudについて |
|
|
|
Shinonome Education Cloudは、教育機関向けの統合クラウドサービスです。出欠管理・AI課題添削・動画配信・LMS連携・証明書/オープンバッジ発行・LTI 1.3対応など、10以上の教育支援機能を提供しています。 |
|
https://www.shinonome.cloud/ |
|
|
|
合同会社 東雲研究所について |
|
|
社名: 合同会社東雲研究所 代表: 不破 崇行 所在地: 北海道札幌市中央区北2条東1丁目3-3 アルファ北2条ビル3F Creative Lounge SHARE内 事業内容:学校向けシステム開発および運用保守 URL:https://www.shinonome.co.jp
|
|
|